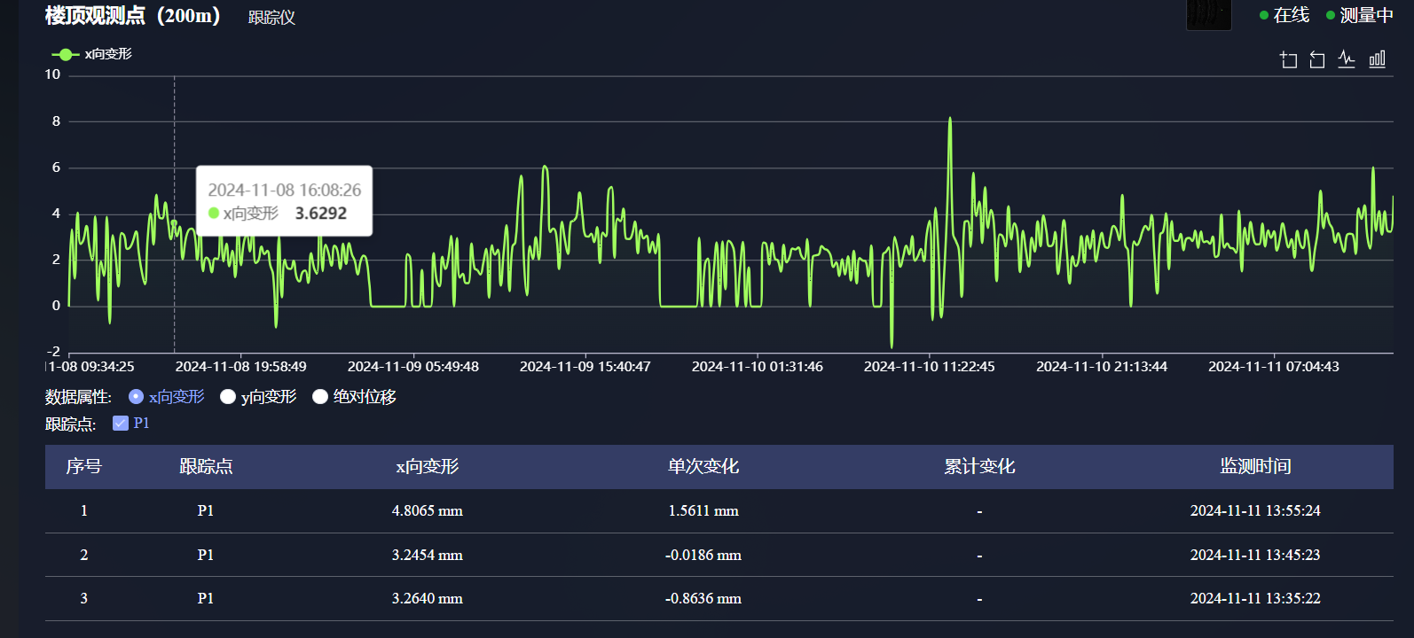
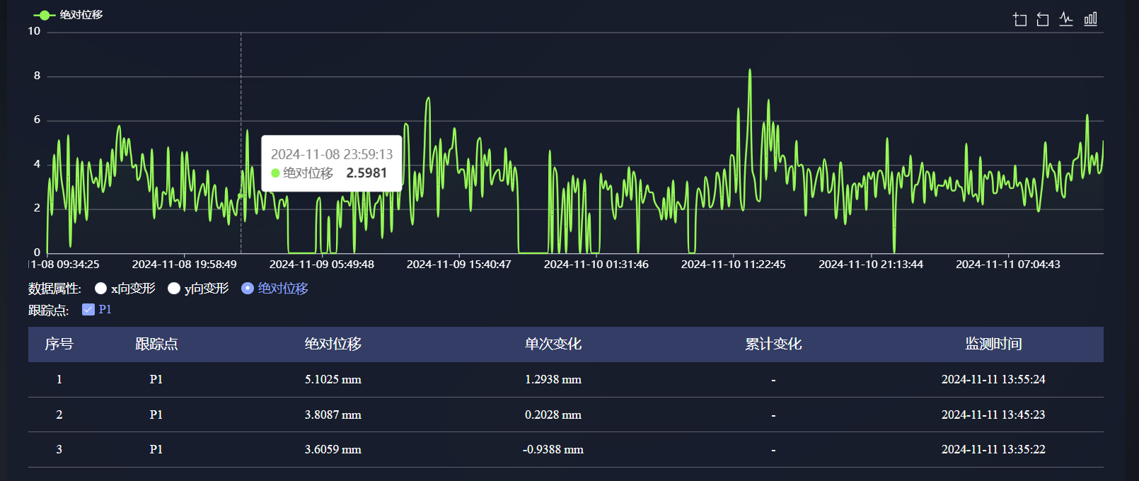
古建筑结构的保护需在“非破坏、不干扰”的前提下实现高精度动态监测。以应县木塔为代表的木构塔楼,在长期风载、地基沉降与环境变化下存在位移响应。海塞姆视觉跟踪仪基于斜光轴成像与无源标靶识别方案,可在不触碰塔体的情况下实现毫米级结构响应测量。

系统部署于固定塔基,通过远距相机连续采集图像,分析塔刹与节点的水平与竖向位移。配合温湿度感知与图像校正算法,该系统可在晨雾、强光、风沙等条件下稳定运行,保障数据连续性与可靠性。数据通过云平台上传并长期保存,可进行趋势分析与阈值预警。



该非接触式方案已成功应用于多处历史建筑监测场景,为文物管理单位提供“可视、可追溯”的状态管理能力,在保持建筑原貌的同时引入现代数字化守护方式。























